一、概述
UW500集散控制系統(DCS)目前在農藥行業已取得了廣泛應用,DCS對提高農藥企業全廠自動控制、提高生產安全性及作業效率都有著重要作用。草甘膦目前是世界上最暢銷的農藥之一,它是有機膦類內吸傳導型廣譜滅生性除草劑,是由美國孟山都化學公司于20世紀60年代篩選合成的一種除草劑,具有其它除草劑不具備的許多優越性。本文主要講述UW500集散控制系統在草甘膦生產過程中的應用案例。
二、工藝簡介
我國草甘膦生產工藝主要有兩種方法:甘氨酸-亞膦酸二甲酯法和亞氨基二乙酸(IDA)合成法。目前甘氨酸-亞膦酸二甲酯生產草甘鱗占到全國總產量的80%以上。二甲酯法生產工藝包括兩步反應過程,第一步為合成,第二步為水解。反應以甲醇為溶劑,三乙胺為催化劑。水解的汽相產物經冷凝器中和后回收溶劑甲醇;液相經結晶分離、干燥的固體草甘膦產品。結晶母液經中和回收催化劑三乙胺后,再蒸發濃縮配制成10%的草甘膦水劑出售。整個工藝過程分成八個工序,依次是合成、水解、脫酸、結晶、干燥、精餾、三乙胺回收、蒸發。
圖 草甘膦生產流程
三、控制方案
二甲酯法合成草甘膦的工藝中主要的兩個環節就是合成和水解工序。合成過程的好壞直接影響草甘膦產品的收率和質量,是草甘膦生產過程中相當重要的一個環節,它主要包括3個反應階段:解聚、加成、縮合。合成反應在同一合成釜中進行,反應物料分階段加入。首先將物料甲醇、三乙胺和多聚甲醛同時投入合成釜當中,開始解聚反應,反應結束后,加入甘氨酸,加成反應開始,經過一段時間當反應溫度到達規定值后,再加入亞膦酸二甲酯,縮合反應開始。這是一個強放熱反應,隨著反應的不斷進行,釜內溫度不斷升高,形成一個
正反饋,若不能及時移走相應的反應熱,則會出現“飛溫”現象,導致副反應激增,大大
地減弱草甘膦的回收率。隨著反應的逐漸完成,反應速度減緩,放熱大幅度減少,這時如果過多地移走反應熱,又會導致反應不完全,所以工藝上要求縮合反應溫度嚴格控制。酸解反應是草甘膦生產過程中另一個十分重要的環節。它主要經歷加酸、脫溶、脫酸等過程。酸解工序是草甘膦生產過程中的第二環節,由合成工序所得到的合成料液進入到酸解脫溶反應器后,需定時定量加入鹽酸作為萃取劑,將合成產物草甘膦從有機相中萃取到酸性水溶液中,然后脫去溶劑,除去鹽酸,最后得到草甘膦原粉。當鹽酸加入合成料液后,會產生大量熱量,要及時地處理這些反應熱。加酸結束后,用蒸汽通過夾套進行加熱,按丁藝要求給定的溫度曲線控制水解釜溫度,進入脫溶階段時,首先加熱進行蒸餾,將氣相產物甲縮醛、甲醇等
低沸物蒸出。反應上升到一定溫度后將蒸餾改為同流,進行負壓脫酸,其中由于熱慣性大,要求避免溫度超調現象。脫酸過程結束后,就進入下一過程,草甘膦粉末的結晶以及溶劑、尾氣回收工序。
圖二甲酯工藝組態畫面
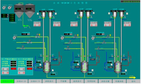
圖合成工藝組態畫面
四、控制工程
本項目設中央控制室一座,系統主機設備、工程師站、操作站設置在中央控制室,根據生產控制和管理要求設工程師站、操作站和現場控制站,一般分為合成現場控制站、二甲
酯現場控制站、氯甲烷回收現場控制站、甲醇回收現場控制站。
系統結構示意圖
五、小結
本工程自從用UW500集散控制系統投運以來,運行平穩,效果顯著,操作平穩率,產品質量等都大大提高;工人勞動強度,原料消耗等都有大幅度降低,同時也確保了裝置的平
穩安全運行。直接提高了企業的市場競爭能力,為企業帶來了十分明顯的經濟效益。此項目成功的投產表明UW500集散控制系統擁有優質的穩定性、可靠性。





